Set up a Baseline and Monitors
In just a few clicks, Arize automatically configures monitors that are best suited to your data to proactively detect drift, data quality, and performance issues.
-
Datasets:
Training Version 1.0 -
Default Metric:
Mean Error, Trigger Alert When:Mean Error is below -0.01 - Turn On Monitoring: Drift ✅, Data Quality ✅, Performance ✅
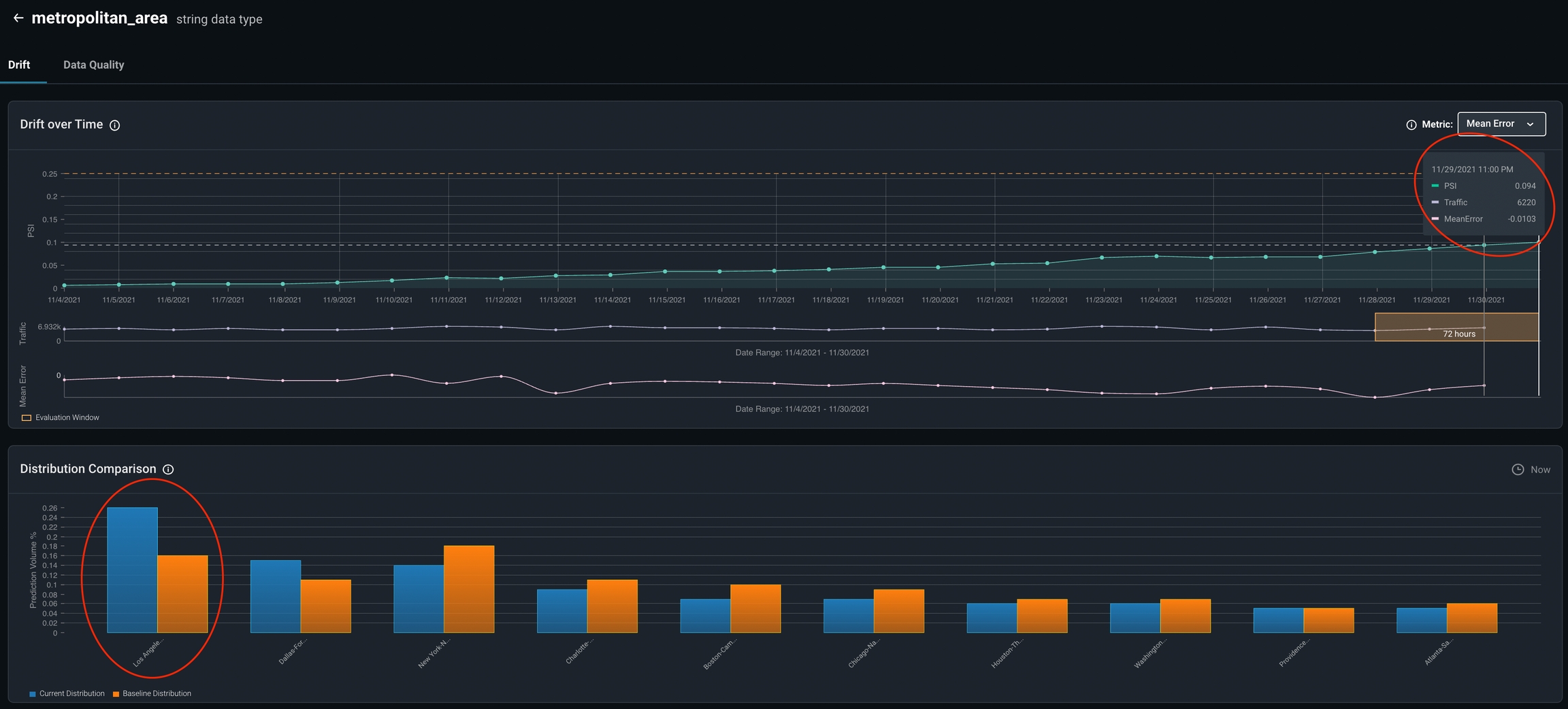
Exploring Model and Feature Drift
Visualize feature and model drift between various model environments and versions to identify loan defaulting patterns and anomalous distribution behavior. Arize provides drift over time widgets overlaid with your metric of choice (in our case, Mean Error) to clearly determine if drift is contributing to our performance degradation.