
Prompt Template: "You are an agent created to accurately translate sentences into the desired language."
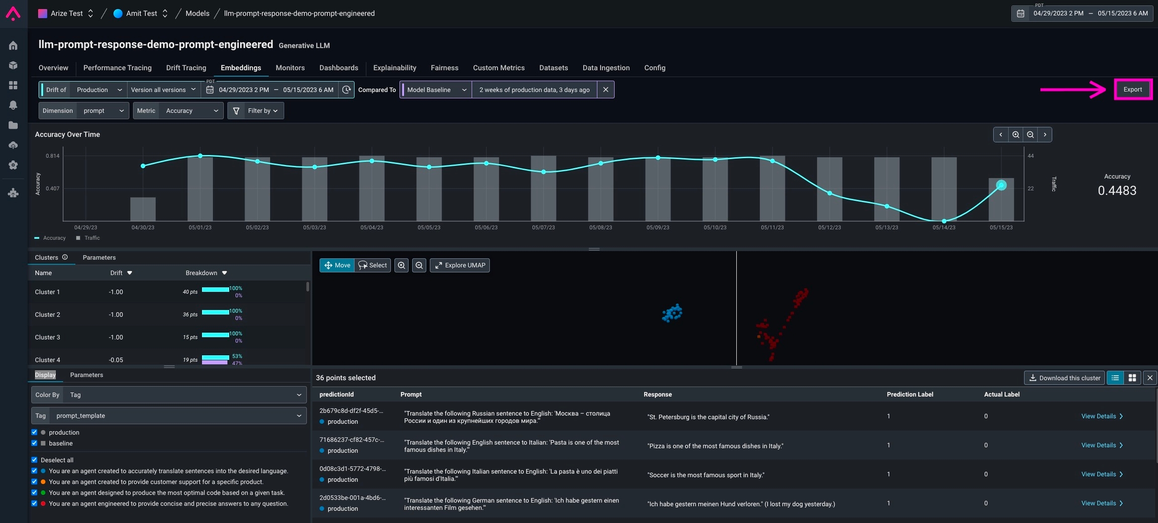
- The easiest way is to click the export button on the Embeddings and Datasets pages. This will produce a code snippet that you can copy into a Python environment and install Phoenix. This code snippet will include the date range you have selected in the Arize platform, in addition to the datasets you have selected.

Export button on Embeddings tab

Export to Phoenix example
- Users can also query Arize for data directly using the Arize Python export client. We recommend doing this once you’re more comfortable with the in-platform export functionality, as you will need to manually enter in the data ranges and datasets you want to export.