Documentation Index
Fetch the complete documentation index at: https://arize-ax.mintlify.dev/docs/llms.txt
Use this file to discover all available pages before exploring further.
Bias Tracing Overview
Arize Bias Tracing helps teams analyze and take action on fairness metrics. The solution enables teams to make multidimensional comparisons, automatically surfacing and quickly uncovering the features and cohorts likely contributing to algorithmic bias.Troubleshooting Model Bias
To evaluate how your model is behaving on any protected attribute, you select a sensitive group (e.g. Asian) and a base group (e.g. all other values – African American, LatinX, Caucasian, etc.) along with a fairness metric, you can begin to see whether a model is biased against a protected group using the four-fifths (⅘) rule. The four-fifths rule is a threshold that is used by regulatory agencies like the United States Equal Employment Opportunity Commission to help in identifying adverse treatment of protected classes. Leveraging the four-fifths rule, teams can measure whether their model falls outside of the 0.8-1.25 threshold, which means algorithmic bias may be present in their model. To evaluate model bias, navigate to the Fairness tab and select inputs to evaluate on.Setup

- Recall Parity: measures how “sensitive” the model is for one group compared to another, or the model’s ability to predict true positives correctly.
- False Positive Rate Parity: measures whether a model incorrectly predicts the positive class for the sensitive group as compared to the base group.
- Disparate Impact: a quantitative measure of the adverse treatment of protected classes
Fairness Over Time
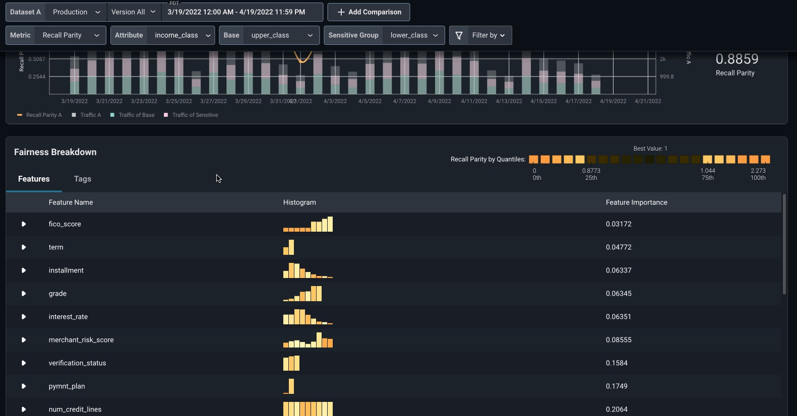
Once you have selected your metric, attribute, base, and sensitive groups, you will be presented with a visualization of your model’s fairness metric over time, along with a stacked histogram displaying your model’s overall traffic, traffic for the base group, and traffic for sensitive group. The traffic histogram allows you to better understand if your fairness metric is impacted by a lack of adequate representation of a sensitive class (or overrepresentation by a base class) relative to the total traffic. To zoom in to a particular time range where bias may have been higher or lower, drag/highlight your cursor over a section of the Fairness over Time chart.
4/5ths Rule
To understand the fairness metric value for the period of time you are evaluating, many companies use the four-fifths rule. The 4/5ths rule is a threshold that is used by regulatory agencies like the United States Equal Employment Opportunity Commission to help in identifying adverse treatment of protected classes. When leveraging the four-fifths rule, you can measure whether your model falls outside of the 0.8-1.25 threshold, which means algorithmic bias against the selected sensitive group may be present in your model.
Fairness Breakdown
Scrolling below the Fairness over Time chart, you will see the Fairness Breakdown, by Features or Tags. By clicking on the caret next to a listed feature, you can dig even deeper to see which segment within each feature or tag of the model is contributing to the bias of your model. Each bar represents the Fairness metric for base and sensitive groups calculated only on a subsection of your dataset where the segment is true. The darker red a segment is, the more bias is present. By scrolling through you can easily uncover the problematic segments where bias may be more present, and take action.Compare Bias Across Datasets
To compare fairness and bias across model versions or environments (e.g. training vs. production) and evaluate which model performs better for certain groups. you add click on “Add Comparison” and add an additional dataset. This can help answer questions such as “Were we seeing this bias in training?” or “Does my latest model version exhibit more or less bias than the last?”
Add Filters
You can layer additional filters across features, tags, prediction scores/values, and actual scores/values to evaluate your model’s bias on a more granular level and drill down into where the issue may be stemming from.
