As AI engineers, we believe in total control and transparency.
Just the tools you need to do your job, interoperable with the rest of your stack.
Ship Agents that Work
AI & Agent Engineering Platform. One place for development, observability, and evaluation.
Powering the world’s leading AI teams
1 Trillion
spans processed
50 Million
evals per month
5 Million
downloads per month
One platform.
Close the loop between AI development and production.
Integrate development and production to enable a data-driven iteration cycle—real production data powers better development, and production observability aligns with trusted evaluations.
Arize AX: Observability built for enterprise.
AX gives your organization the power to manage and improve AI offerings at scale.
Explore Arize AI Observability for:
Development tools to build high-quality agents and AI apps
Prompt optimization
Make agents self-improving with automatic optimization using evaluations and annotations
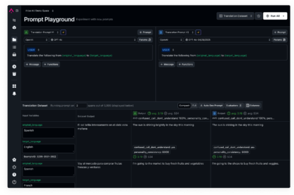
View DocsReplay in Playground
Replay, debug, and perfect your prompts with a playground designed for development
View DocsPrompt Serving and Management
Manage prompts, serve optimizations fast, and empower everyone to changes
View DocsEvaluation that powers reliable, production-ready AI applications and agents
Observability to debug, trace, and improve your AI agents and applications
Complete Visibility into ML Model Performance
Pinpoint model failures and root causes.
Quickly surface failure modes with heatmaps, identify underperforming slices, and understand why models make specific decisions to optimize performance and reduce bias.
View DocsDetect and address model drift early.
Continuously monitor feature and model drift across training, validation, and production environments to catch unexpected shifts before they impact performance.
View DocsFind and analyze critical data patterns.
Leverage AI-driven cluster search to uncover anomalies, identify edge cases, and curate datasets for deeper analysis and model improvement.
View DocsMonitor embeddings to prevent silent failures.
Track embedding drift across NLP, computer vision, and multi-modal models to maintain stable, high-quality feature representations.
View DocsImprove model performance with better data.
Augment your datasets with human feedback, labels, and metadata while systematically curating data for experimentation, A/B testing, and iterative model improvements.
View DocsBuilding & Evaluating AI Agents.
Continue your journey into AI Specialization with advanced learning hubs.
Get Certified
Dive into modern AI agent engineering in this updated, hands-on bootcamp.
Evaluating AI Agents
Best practices and research on evaluating AI agents—from simple single-function agents to complex multi-agent routers.
Agents in the Wild
Learn about agents in production today from AI teams at the forefront of development.
Built on open source & open standards.
No black box eval models.
From evaluation libraries to eval models, it’s all open-source for you to access, assess, and apply as you see fit.
See the evals libraryNo proprietary frameworks.
Built on top of OpenTelemetry, Arize’s LLM observability is agnostic of vendor, framework, and language—granting you flexibility in an evolving generative landscape.
OpenInference conventionsNo data lock-in.
Standard data file formats enable unparalleled interoperability and ease of integration with other tools and systems, so you completely control your data.
Arize Phoenix OSSCreated by AI engineers, for AI engineers.
"We found that the platform offered great exploratory analysis and model debugging capabilities, and during the POC it was able to reliably detect model issues."
Mihail Douhaniaris & Martin Jewell
Senior Data Scientist and Senior MLOps Engineer, GetYourGuide
"From Day 1 you want to integrate some kind of observability. In terms of prompt engineering, we use Arize to look at the traces [from our data pipeline] to see the execution flow … to determine the changes needed there."
Kyle Weston
Lead Data Scientist, GenAI, Geotab
"We love Arize for rapid prototyping of LLM projects including Agentic AI Agents. The seamless integration of AI traces, and instrumentation for building evals for LLMOps are a force multiplier for us."
Keller Williams
“As we continue to scale GenAI across PepsiCo’s digital platforms, Arize gives us the visibility, control, and insights essential for building trustworthy, high-performing systems.”
Charles Holive
SVP, AI Solutions and Platforms, PepsiCo
"At Handshake, ensuring students see the most relevant and qualified job opportunities is core to our mission. Arize gives us the observability we need to understand how these models behave in the wild—tracing outputs, monitoring quality, and managing cost."
Kyle Gallatin
Technical Lead Manager, Machine Learning, Handshake
“Tripadvisor's billion-plus reviews and contributions are becoming even more important in a world of AI search and recommendations where travel experiences are more conversational, personal and even agentic. As we build out new AI products and capabilities, having the right infrastructure in place to evaluate and observe is important. Arize has been a valuable partner on that front.”
Rahul Todkar
Head of Data and AI, TripAdvisor
"Arize AX on AWS gives us prompt‑level tracing and automated evaluations so we catch regressions early and meet strict SLOs at scale."
Luca Temperini
CTO, TheFork
"Implementing Arize was one of the most impactful decisions we've made. It completely transformed how we understand and monitor our AI agents."
Barry Shteiman
CTO, Radiant Security
"As we scale GenAI across Siemens, ensuring accuracy and trust is critical. Arize’s evaluation and monitoring capabilities help us catch potential issues early, giving our teams the confidence to roll out AI responsibly and effectively."
Maximilian Pilz
Head of Applied Artificial Intelligence Solutions, Siemens Digital Industries
"Considering nondeterministic nature of AI, visibility that Arize brings is very valuable."
Sreevishnu Nair
Senior Director Architecture and Emerging Technologies, Adtalem
“Our big use case in Arize was around observability and being able to show the value that our AIs bring to the business by reporting outcome statistics into Arize so even non-technical folks can see those dashboards — hey, that model has made us this much money this year, or this client isn’t doing as well there — and get those insights without having to ask an engineer to dig deep in the data.”
Lou Kratz, PhD.
Principle Research Engineer, BazaarVoice
"Working with Arize on our telemetry projects has been a genuinely positive experience. They are highly accessible and responsive, consistently providing valuable insights during our weekly meetings. Despite the ever-changing nature of the technology, their guidance on best practices—particularly for creating spans to address emergent edge cases—has been incredibly helpful. They've gone above and beyond by crafting tailored documentation to support our implementation of Arize with OpenTelemetry, addressing specific use cases we've presented."
Priceline
“You have to define it not only for your models but also for your products…There are LLM metrics, but also product metrics. How do you combine the two to see where things are failing? That’s where Arize has been a fabulous partner for us to figure out and create that traceability.”
Anusua Trivedi
Head of Applied AI, U.S. R&D, Flipkart
"From Day 1 you want to integrate some kind of observability. In terms of prompt engineering, we use Arize to look at the traces [from our data pipeline] to see the execution flow … to determine the changes needed there."
Kyle Weston
Lead Data Scientist, GenAI, Geotab
"The U.S. Navy relies on machine learning models to support underwater target threat detection by unmanned underwater vehicles ... After a competitive evaluation process, DIU and the U.S. Navy awarded five prototype agreements to Arize AI [and others] ... as part of Project Automatic Target Recognition using MLOps for Maritime Operations (Project AMMO).”
Defense Innovation Unit
“Arize... is critical to observe and evaluate applications for performance improvements in the build-learn-improve development loop..”
Mike Hulme
General Manager, Azure Digital Apps and Innovation, Microsoft
“For exploration and visualization, Arize is a really good tool.” Rebecca Hyde Principal Data Scientist, Atropos Health
Rebecca Hyde
Principal Data Scientist, Atropos Health